|
|
|
|
歡迎您在這里留言,我們將對您的意見和 各種反 饋信息予以回復(fù),希
望我們的留言給您帶來幫助
。感謝您對我們的支
持和厚 愛。[進入系統(tǒng)] |
|
|
|
|
|
|
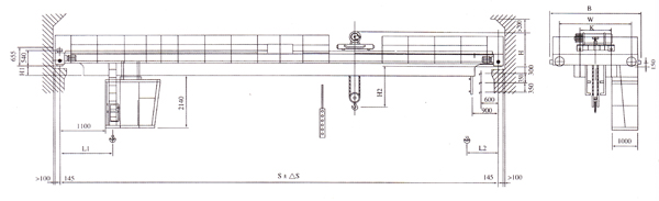
LH型5~10噸電動葫蘆雙梁橋式起重機 | 
起重量
|
t
|
5
|
10
|
跨度(S)
|
s
|
7.5
|
10.5
|
13.5
|
16.5
|
19.5
|
22.5
|
7.5
|
10.5
|
13.5
|
16.5
|
19.5
|
22.5
|
輪壓
|
t
|
4.52
|
4.7
|
4.8
|
5.4
|
5.97
|
6.44
|
7.33
|
7.516
|
7.877
|
8.263
|
8.805
|
9.398
|
重量
|
地面操縱
|
kg
|
5654
|
6265
|
7596
|
8614
|
10690
|
12940
|
6315
|
7.72
|
8495
|
10030
|
12170
|
14545
|
操縱室開式
|
6104
|
6715
|
8086
|
9114
|
11190
|
13490
|
6765
|
7525
|
8850
|
10500
|
12700
|
15400
|
操縱室閉式
|
6154
|
6765
|
8156
|
9164
|
11240
|
13540
|
6815
|
7575
|
9000
|
10550
|
12750
|
15450
|
工作制度
|
A5
|
A5
|
速度
|
起升
|
m/min
|
8
|
7'
|
小車運行
|
20
|
20
|
大車運行
|
地面
|
30
|
30
|
操縱室
|
45
|
45
|
電動機
|
起升
|
型號/功率KW
|
ZD141-4/7.5
|
ZD151-4/13
|
小車運行
|
ZDY121-4/0.8
|
ZDY121-4/0.8
|
大車運行
|
地面
|
ZD22-4/1.5x2
|
YZR132M1-6
|
ZD22-4/1.5x2
|
YZR132M1-6
|
操縱室
|
ZD22-4/1.5x2
|
YZR132M1-6
|
ZDR12-4/1.5x2
|
YZR132M2-6
|
電動葫蘆
|
型號
|
|
CD1
|
CD1
|
起升高度
|
m
|
6,9,12,18
|
9,12,18,24
|
工作制度
|
JC=25%
|
JC=25%
|
電源
|
三相交流 50HZ 380V
|
三相交流 50HZ 380V
|
適用大車軌道
|
38kg/m
|
38kg/m
|
主要尺寸
|
B
|
mm
|
3696
|
4196
|
4196
|
4196
|
BQ
|
3000
|
3500
|
3500
|
4000
|
BX
|
1100
|
1400
|
LQ
|
1200
|
1600
|
H
|
1200
|
1250
|
H1
|
114
|
264
|
414
|
564
|
714
|
114
|
264
|
414
|
564
|
714
|
H2
|
2040
|
2040
|
H3
|
168
|
183
|
S1
|
976
|
1120
|
S2
|
967
|
1120
|
| 下一頁:LH型16/5~20/5噸電動葫蘆雙梁橋式起重機 |  |
|
|
|